

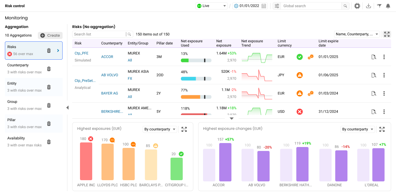
Credit Risk Control
Credit risk controllers were forced to go through 4 different modules to retrieve the information needed. These 4 modules were also not intuitive and not well adapted to the 3 main use cases (monitoring, drilldown, troubleshooting).


End user needs and their tasks
Information hierarchy
The highest priority element by importance and frequency was to be aware of risks breaching limits. In addition to the main dashboard that was requested by stakeholders, I proposed to have a notification system that can alert credit risk officers anytime and anywhere.




Contact me at:
Eagerly avaiting your message to shape our future collaboration!
sergio.hurtado92120@gmail.com
+330601841615